QPool矿池开启公测,高收益+0手续费,算力可在ETH和QKC间无缝切换

免责声明:本文旨在传递更多市场信息,不构成任何投资建议。文章仅代表作者观点,不代表火星财经官方立场。
小编:记得关注哦
来源:夸克链QuarkChain
经过筹备,支持QuarkChain夸克链主网矿池——QPool即将于4月17日和大家见面,使用以太坊矿机即可加入矿池,省去了自己搭建和维护全节点的偏技术的工作,还可省去运行全节点额外费用。QPool支持以太坊挖矿和QuarkChain挖矿一键自由切换。参与QuarkChain夸克链主网挖矿更方便,收益更稳定。QPool公测期0手续费,参与公开测试用户还将获得终身免费VIP技术支持,欢迎各位矿工加入。
矿池地址:www.qpool.net
QPool致力于提供便捷的使用体验、透明的挖矿信息和完善的技术支持:公测期0手续费、以太坊矿工可一键切换挖矿QKC、支持Claymore挖矿。并提供算力计算、实时算力、算力排名等一系列功能,让挖矿更透明、更简单,未来还将支持更多功能,并提供持币者和矿工撮合智能合约,详见下方规划。
QPool支持QuarkChain的PoSW——含有权益的工作量证明算法,通过押币挖矿的方式,让矿工以更低的算力投入获得更高的收益,目前分片链3、4在不押币的状态下收益可达以太坊的1.5倍,在押币挖矿的状态下各链收益更是远超以太坊,请见下图(可在矿池网站首页查看实时数据)。

*截图中收益倍率以满额质押计算得出。收益根据质押数量和网络算力存在动态变化,请以实时显示收益为准
QPool亮点
1.0手续费
2.ETH与QKC挖矿随时随地一键切换、各分片间1秒切换
3.使用更方便,功能更完备的算力计算器
4.实时算力、直观矿池算力图和算力排名,出块一键链上查询
5.支持Claymore挖矿,释放更多算力
6.比全节点更稳定、减少配置成本,并提供全方位技术支持
7.全新的科技质感UI、支持中英文界面
QPool版本规划

1.0(当前版本)——开放矿工参与 实现稳定挖矿
▶支持显示各分片难度、最小最大质押QKC数量、对比以太坊收益等数据
▶体验良好的挖矿收益计算器
▶支持提供分片0-5的GPU挖矿矿池节点
▶提供算力、收益与出块记录的查询
2.0——提供CPU挖矿节点 功能更全面
▶矿工矿机相关数据监控
▶提供CPU挖矿矿池节点
▶支持StakingPool智能合约
▶开源代码
3.0——开放持币者参与 和矿工自由匹配
▶提供会员技术支持服务
▶提供矿工和持币者的线上撮合功能
▶提供StakingPool合约相关的理财产品
矿池地址:www.qpool.net
技术支持
▶Telegram:https://t.me/quarkchainmining1
▶QQ群:1078455796
▶Discord(https://discord.me/quarkchain#general,#development)
▶论坛:community.quarkchain.io(Minings板块)
了解更多:
关于QuarkChain主网:https://mp.weixin.qq.com/s/dhhTRxhDD2b32Y2D_CZ3aQ
关于PoSW押币挖矿:https://weibo.com/ttarticle/p/show?id=2309404410759911178426
三分钟玩转QPool
首页查看各分片链最新状态,PoSW难度为质押QKC后的实际难度,对比以太坊收益为质押QKC后与ETH的收益对比。可一键复制挖矿地址到矿机配置文件开始挖矿。

收益计算器提供了最新的QKC市场价格($)。输入算力和质押QKC的数量后就可以得到每个分链收益。计算器还会根据算力算出最佳质押值。

矿池页面展示了矿池在各分片链的实时算力和矿工数据。


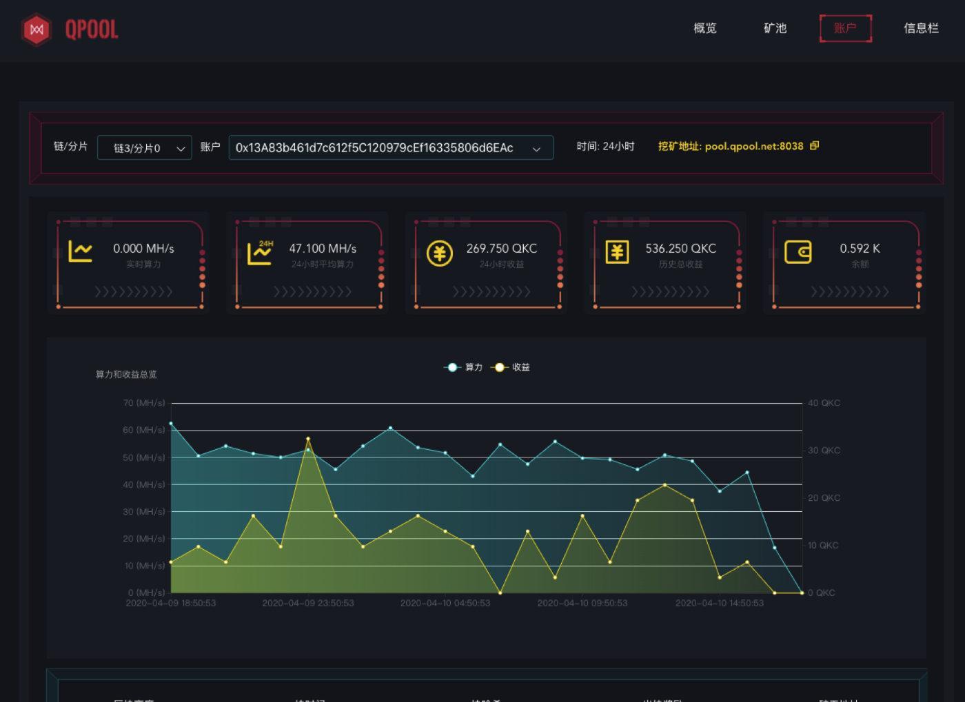
进入矿工页面可查询自己的算力和收益。

如何使用QPool挖QKC,以HiveOS为例:
1.复制首页或账户页面目标分片链的挖矿地址(pool.qpool.net:端口号)。
2.打开HiveOS的飞行表,将挖矿地址和端口填到对应位置(Claymore需要在额外参数处加上-allpools 1和-mode 1)。更新飞行表,重启矿机。便可挖到QKC。


挖到的QKC会实时进入您的钱包。推荐使用Chrome浏览器安装QKC钱包插件。
阅读我的更多文章
°2020都来了还在犹豫?-给你一个动动手轻松上车机会,你来不来?°QuarkChain开启开发者悬赏 开发主网工具可获万元奖励°TPS不再是营销热点,那么这场向百万TPS挑战的比赛还有什么意义?